家装电工布线图 装修电力布线图,连怎么接线都告诉你了

装修电力布线图,连怎么接线都告诉你了

最近不断有人提问装修中开关、插座的设计方位及数量。近日闲来无事,草拟了以下几幅图,希望对正在装修或准备装修的人有帮助。

下列所有图中,均按照房间内最少插座、开关用量绘制的,建议如果资金、空间都允许的话, 尽量多留出几个备用插座。

图中,所有电线接头,在实际操作中均需要在接线盒内接线,以方便日后维修。

配电箱

配电箱内断路器的数量,根据房间大小,略有不同。一般住宅在交房时房间内会配备配电箱,但如果配电箱损坏,或质量较差,可以自行更换配电箱,配电箱的组装教程,我会在以后的文章中写。

配电箱内电闸的排列顺序、型号以及数量,不同的设计者会有不同的思路。本文列举最常见的一类配电箱。以二室一厅为例(餐厅面积较小,含在客厅范围内):

除主开关外,支路开关共需要1P断路器1个,1P漏电断路器4个,2P漏电断路器1个(零地排布线省略)。

其作用及布线范围分别为:

1P断路器,控制各个房间的电灯,需要从下口取线(火线)拉向各个房间(所有有灯的地方);

1P漏电断路器,控制房间内的五孔插座,客厅、主卧、次卧、厨卫各用单独的一个断路器控制(厨卫共用一个);

2P漏电断路器,控制所有三孔插座(空调、热水器等大功率用电器使用),布线时从下端取线,拉向所有三孔插座的预留位置(应该再有一条线拉向卫生间,

图中有误 )。

客厅

客厅是用电最多的地点,布线图如下:

沙发后方的两个插座,是供手机充电或笔记本电脑使用的。

电视柜后方两个插座,分别供电视机和机顶盒使用,如需把猫和路由器也放在这里,则需要再多安装两个插座。如今电视一般配有遥控接线板,更省电、更安全,但即便如此,也至少要在电视机后面预留两个五孔插座。

地插是供茶几上的茶盘烧水用的,必要的时候还可预留给吸尘器等设备备用。

卧室

主、次卧的开关、插座数量和位置相同,若是主次卧房型不同,可酌情进行变更。

在卧室内设计了双控开关,一个开关在门口,另一个在床头,避免了晚上关灯的困扰。床头的开关,可以设计在床头一侧,亦可设计在床头正中央,但床头中央的设计在关灯时手需要伸的更长,而且锁死了床头的高度。必要的时候,还可以设计三控开关,在床头两侧各安放一个。

床头两侧的插座设计高度应该与床面高度相当,以方便晚上手机充电。若是有兴趣,可以考虑集成了USB接口的插座,更为简洁,不过成本要比普通插座稍高。

如果床头空间有限,可以选择一开五孔插座,将床头开关与床头插座合二为一,只不过这样的插座在操作时有一定的危险性,家中有小孩的建议不要选择,以免孩子在关灯时把手伸进插座的孔里。

床尾的连个插座是备用插座,日后若有空气净化器、加湿器、蚊香液等设备,可以从此处取电。这两个插座虽为备用插座,却不可或缺。

卫生间

卫生间是用水最多的地方,这里安装的插座应该越少越好,除了必须使用的,尽量不要预留备用插座。

下图是干湿分离式卫生间,如果是整体的卫生间,把右侧的电灯以及开关去掉即可。

洗手台右侧的两个插座,是供吹风机、剃须刀充电时使用的。

洗手台正前方的插座,高度应该在镜面以上,是供镜前灯使用的。即便装修时不打算安装镜前灯,也建议保留此插座,日后可以安装一个小夜灯,起夜时不用再开大灯刺眼。

热水器插座是三孔插座,如果热水器不安装于此处,可以将此插座移动到所装房间内(此系列图没有在其它房间设计)。

如果打算使用电动马桶盖,请在马桶旁设计一个五孔插座,如果不打算使用,建议取消此插座(图中未设计),因为此插座高度太低,容易受潮。

厨房

厨房的设计原则只有一个——尽可能多的预留插座。

其中,油烟机的插座是需要设计在顶柜内的。

厨下插座是安装于洗菜池下方,供净水机使用的。如果计划使用热水宝,请在此插座旁边并排再设计一个。

右侧并排的五个插座,是安装在台面上的。供微波炉、水壶、烤箱、电饭煲、电压力锅、电磁炉等厨房电器使用的。

厨房电器花样繁多,也有诸多电器没有被设计进来,例如洗碗柜、消毒柜等,如需安装,请提前预留位置。

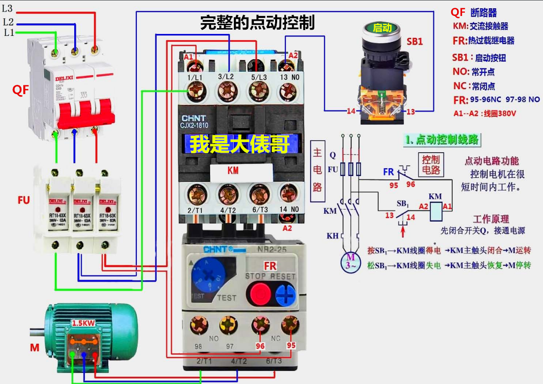
电工电路实物接线图,36张高清彩图,为初学者打开一扇门

朋友们大家好我是大俵哥,今天分享一波实物接线图。都是一些基础电路,从最初级的点动和自锁控制,到复杂一些的自动顺序,正反转控制等。因为CAD里面黄色线比较淡,所以实物图中的三相导线颜色多为颜色明显的蓝绿红,大家实际接线时以标准的黄绿红为准。另外画了几个灯控电路,都是家装电路里常见的,后期我会分享更多的实物接线图,希望刚刚学习电工知识的朋友不要错过。高清实物接线图,直接仿照就可以练习实物接线,让初学的朋友快速入门、快速精通。

个别的实物接线图配有原理图,大家可以试着分析一下工作的原理。不会分析原理图的,可以看我前几天的文章,我挑了几个经典电路,加了注释分析。实物图中难免有疏漏的地方,欢迎朋友们留言指正。

首发今日头条,转载请注明出处

#pgc-card .pgc-card-href { text-decoration: none; outline: none; display: block; width: 100%; height: 100%; } #pgc-card .pgc-card-href:hover { text-decoration: none; } /*pc 样式*/ .pgc-card { box-sizing: border-box; height: 164px; border: 1px solid #e8e8e8; position: relative; padding: 20px 94px 12px 180px; overflow: hidden; } .pgc-card::after { content: " "; display: block; border-left: 1px solid #e8e8e8; height: 120px; position: absolute; right: 76px; top: 20px; } .pgc-cover { position: absolute; width: 162px; height: 162px; top: 0; left: 0; background-size: cover; } .pgc-content { overflow: hidden; position: relative; top: 50%; -webkit-transform: translateY(-50%); transform: translateY(-50%); } .pgc-content-title { font-size: 18px; color: #222; line-height: 1; font-weight: bold; overflow: hidden; text-overflow: ellipsis; white-space: nowrap; } .pgc-content-desc { font-size: 14px; color: #444; overflow: hidden; text-overflow: ellipsis; padding-top: 9px; overflow: hidden; line-height: 1.2em; display: -webkit-inline-box; -webkit-line-clamp: 2; -webkit-box-orient: vertical; } .pgc-content-price { font-size: 22px; color: #f85959; padding-top: 18px; line-height: 1em; } .pgc-card-buy { width: 75px; position: absolute; right: 0; top: 50px; color: #406599; font-size: 14px; text-align: center; } .pgc-buy-text { padding-top: 10px; } .pgc-icon-buy { height: 23px; width: 20px; display: inline-block; background: url(https://lf3-cdn-tos.bytescm.com/obj/cdn-static-resource/pgc/v2/pgc_tpl/static/image/commodity_buy_f2b4d1a.png); } 零基础学习电工2019升级版版168页多个实物电路图 我是大俵哥 ¥88 购买

相关问答

每个房间的照明灯怎么走线?

.如果是自己家改造,建议敷设一根黄绿双色地线,将照明灯具金属外壳提供的接地与其相连,增加安全系数.灯具常用的是并联方式,每一个或者两个房间敷设一路线供...

【关于家庭电线的接法和布线比如从总开关那里拖出两根电线装...

[最佳回答]由开关引出两根线,称为主干线,再由主干线上,向每个房间分支两根线,火线进入闭火开关,再由开关引出一根线进入灯头,由主干线分支出的零线,直接进入灯...

家用电线如何排布?

?每天阅读三分钟,装修再也不发愁!hello,大家好,我是您的专属设计师在我们的家庭生活当中,处处都离不开电,电线的排布直接影响到我们的生活便捷和安全问题...?...

电工布线标准是什么?

标准大家都说的很多了,我给大家展现一个我们监理验水电收时不符合标准的案例。任务水电工程验收监理朱珅入户总阀门处连接使用的PE管未使用日丰厂商材料,...

家装电线允许存在接头吗?-楼盘网

[最佳回答]严格的说家装电线是允许存在接头的,而这个接头一般都是出现在盒子当中,也就是在所有线路汇集到一个插座上的时候,可以出现接头并连接之后压在线上。...

普通家用电表怎么接线?

单相有功电度表一般都是普通家庭才适合使用,但我们看技术员们三五两下就搞定了,但看又看不懂,确实是不在其位就不知其中!其实是由接线端子、电流线圈、电压线...

已装修好的房子如何改水电最省事?

装修好的房子改水电已经装修好的房子,如果想改水电,最省事的方法是走明管明线,直接接管线,固定在墙面顶面或者地面上,不开槽,像以前上世纪70-80年代的房子...装...

家装电工走线,说什么灯具一路,空调二路,插座3-4路,怎么为一路啊,为什么空调为2路呢,如何为2路?

灯具插座假设你家插座坏了难道你要关闭全家的灯和插座来修吗?插座和灯具分开后变于维修也减轻了对线的负荷!插座34路未免多了吧!不过难怪啊家装时如果电...

电工接线价钱谁能告诉下我_住范儿家装官网

比如物业电工,设置电工,外线电工,高压值班电工,确实。外线电工,修筑电工200-400一天,设置电工,维修电工100-200一天,高压电工,物业电...外线电工,...

五合一浴霸装修前如何留线的接线方法?

在进行五合一浴霸的装修前,首先需要确定浴霸的位置和安装方式。然后根据浴霸的电气接线图,将电线从电源处引入浴霸的安装位置,一般需要使用PVC管或金属管进行...