电工线路图 电工电路实物接线图,36张高清彩图,为初学者打开一扇门
电工电路实物接线图,36张高清彩图,为初学者打开一扇门
朋友们大家好我是大俵哥,今天分享一波实物接线图。都是一些基础电路,从最初级的点动和自锁控制,到复杂一些的自动顺序,正反转控制等。因为CAD里面黄色线比较淡,所以实物图中的三相导线颜色多为颜色明显的蓝绿红,大家实际接线时以标准的黄绿红为准。另外画了几个灯控电路,都是家装电路里常见的,后期我会分享更多的实物接线图,希望刚刚学习电工知识的朋友不要错过。高清实物接线图,直接仿照就可以练习实物接线,让初学的朋友快速入门、快速精通。
个别的实物接线图配有原理图,大家可以试着分析一下工作的原理。不会分析原理图的,可以看我前几天的文章,我挑了几个经典电路,加了注释分析。实物图中难免有疏漏的地方,欢迎朋友们留言指正。
(
80多个电工实物接线图,满满的都是干货,建议人手一份
最齐全的电工实物接线图,包含家装的灯控电路、工业的电动机控制电路、电子电路等,非常适合新手朋友练习使用。一共80多个电路,满满的都是干货,需要的朋友赶紧收藏吧!
双开单控加插座
双联开关的2种接法
-
整流滤波电路
延时启动电路
延时停止电路
循环电路
-
延时停止电路
传统日光灯管的接线
循环电路
循环电路
流水灯控制电路
时间继电器的延时控制
延时断电电路
整流滤波电路
通断循环电路
灯泡亮熄循环控制
时间继电器的延时控制
自锁电路
带热继电器的自锁控制
自锁电路2
自锁电路3
自锁电路4
自锁电路5
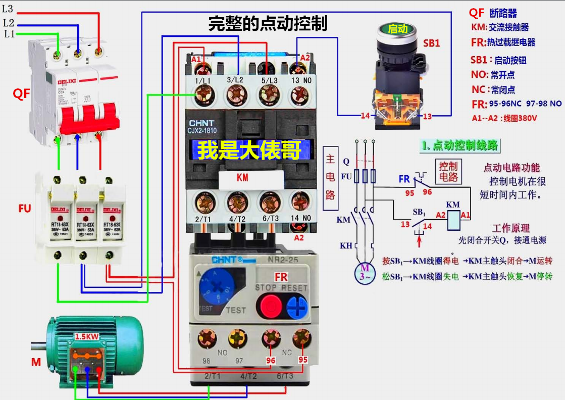
完整的自锁控制
简易启停电路
倒顺开关控制三相电机
液位继电器的接线
电机运行限位自动回程
浮球开关的接线
电动机间歇运行电路
能耗制动接线图
延时停机控制电路
延时启动加延时断电
时间继电器控制电磁阀的接线
延时停机电路
星三角启动电路
温控器的接线
延时电路
温控表的接线
温控表的接线2
温控表的接线3
温控表的接线4
温控表的接线5
温控表的接线6
温控表的接线7
温控表的接线8
温控表的接线9
温控表的接线10
三相电表的接线
带互感器的三相电表的接线
带互感器的单相电表的接线
带互感器的单相电表的接线
三相电表的接线2
单相电表的接线
三相电表的接线
三相电表的接线
正反转控制电路
整流滤波电路
倒顺开关控制单相电机
倒顺开关控制单相电机2
正反转控制电路
正反转控制电路
-
接近开关的接线
-
再增加几个超高清的实物接线图
手动星三角控制电路
自动星三角
一灯一控
一灯双控
一灯三控
一灯四控
开关不控插座的接线
开关控插座的接线
简易的自锁控制
带过载的自锁控制
完整的自锁控制
点动加长动控制1
点动加长动控制2
多地控制
以上都是高清的实物接线图,建议需要的朋友收藏备用。
相关问答
电路图中QS、FU、KM、KT、SQ、SB分别是什么电器元件的文字符...
[回答]FU是熔断器km是接触器SB是按钮开关FR是热继电器KA是继电器吧QS刀开关KT时间继电器
电工电路图符号大全_作业帮
[最佳回答]电工符号大全电流表PA电压表PV有功电度表PJ无功电度表PJR频率表PF相位表PPA最大需量表(负荷监控仪)PM功率因数表PPF有功功率表PW无功功率...
汽车电路图识读入门基本汽车电路图讲解-汽车维修技术网
[回答]qcwx_s2()
火线和零线分别接电灯哪里_齐家问问
[回答]一.、至于哪个是火线零线,你到开关箱里看一下,接开关的(漏电保护开关是接L的)就是火线了,面积小可有效防止触电。二.、火线接开关的任意一个接线柱,...
电工线路图中N和L各代表什么线?_作业帮
[最佳回答]N代表零线,对地没有电压的,L代表火线,对地有220Vr电压的.家用插座三角插中间插头朝上,左边为零线,右边为火线.N代表零线,对地没有电压的,L代表火线...
电线中的红黄蓝绿四根电线分别接入接线板的火线和零线怎么接...
侧N;上面为地线,可以不接。对于220V三极(三孔)插...电线里边红线为火线接插座右侧L;桔黄色线为零线接插座左侧N;上面为地线,可以不接。对于220V三...
你觉得工厂电工常见的电路图有哪些?
因为每个工厂的机械不一样。所需的电路和电器元件也不一样。我们公司因为是五金厂,数控机床比较多。所以接触最多的就是伺服驱动器,CNC系统,PLC变频器三...
为什么电工接线要左零右火?
你好,电工接线要左零右火的原因是为了保证电路的安全性。左边的零线通常被接地,右边的火线则与电源相连。如果接线反了,电流会先通过电器的金属壳体,可能会导...
在电工中STR和STF表示什么?
正转,反转。1、按输入电压等级分类:变频器按输入电压等级可分低压变频器和高压变频器,低压变频器国内常见的有单相220V变频器、三相220V变频器、i相380V...
请问电器接线端上L、N、蓝色线,红色线,该如何对应?
电器接线端L表示火线,用红色线表示有电的。N代表零线,用蓝色线表示安全的。电器接线端L表示火线,用红色线表示有电的。N代表零线,用蓝色线表示安全的。L.红...




